Portal Web
O sistema dividido entre portal e aplicativo, visa auxiliar no controle das entregas dos pedidos da empresa gerenciando por listas, onde são criadas e agrupadas as rotas entre os pontos de descarga. A aplicação traz também uma série de informações para análise do desempenho da equipe, sendo possível verificar a média de tempo gasto em diversas etapas da operação.
Portal Web
É neste portal onde ocorrem as primeiras interações com o devLog, dispondo as informações recolhidas através do aplicativo e permitindo o cadastro de todos os usuários que irão interagir com a funcionalidade, assim como os equipamentos que serão utilizados e demais informações para o bom andamento do processo. Também é de onde surgirão as instruções para o motorista, através da Lista de Entrega que deverá ser realizada.
Login
Ao acessar o portal devLog, a primeira página visualizada será a de login que permitirá conexão à ferramenta ao inserir suas credenciais de acesso.

Menu
As abas laterais podem ser abertas ou ocultas a qualquer momento e cada uma apresenta uma função diferente. A esquerda, comporta o menu de janelas do sistema, exibindo em lista cada uma e permitindo que o usuário navegue entre elas. Também apresenta um filtro de organização, que permite que um usuário opte por ver os dados de apenas uma organização dentre as quais tem acesso, função que será acatada em todas as telas.

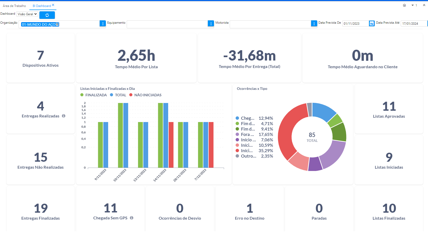
BI Dashboard
A tela apresenta diversas métricas, garantindo diversas possibilidades de análise das rotas realizadas, podendo ainda ser filtradas por equipamentos, motoristas ou datas.

A janela conta com os seguintes gráficos:
- Listas Iniciadas x Finalizadas x Dia
- Ocorrências x Tipo
Tempo Real
A tela dispõe um mapa, apresentando todos os equipamentos em rota e sua última localização capturada, com atualização a cada 30 segundos. Ao posicionar o mouse em cima do ícone do veículo são exibidas informações para identificação da lista sendo executada, sendo elas: número da lista, número de referência, nome do motorista e placa e nome do equipamento.

Organização
Organizações são classificações para agrupar dados e controlar acessos, sendo normalmente ligadas às unidades da empresa, como filiais e/ou matriz. Por exemplo, um usuário cadastrado em uma organização poderá visualizar apenas os dados registrados na mesma, como equipamentos, dispositivos e até mesmo listas. A janela é de acesso apenas do administrador, que deverá garantir que existam classificações eficientes para os dados da empresa.

Usuários
Aqui serão cadastrados os acessos e dados de quem irá interagir com o sistema.

A definição do que cada usuário pode acessar é feita através de seu perfil, existindo três opções:
- Administrador: Criado apenas pela equipe devLog, se trata do responsável pela manutenção do sistema dentro da empresa, tendo acesso a todas as telas do portal, inclusive Organizações. Este perfil pode ser definido apenas pelo time do devLog, não sendo exibido para outros usuários.
- Usuário: Este é o usuário comum do portal, normalmente colaboradores do setor de expedição e logística, que criaram as rotas para os motoristas. Seu acesso, assim como do administrador, se restringe ao portal, com a única diferença que não terá acesso à tela de Organização.
- Motorista: Com acesso apenas ao aplicativo, deverá ser o acesso de quem executará as listas de entrega. Este não tem permissão para criar registros ou conferir listas já realizadas.
Dispositivo
Um dos meios para garantir a segurança do sistema é controlando quais aparelhos podem ou não acessar o aplicativo. Para isso, sempre que é realizado login em um dispositivo pela primeira vez, seu modelo e imei são cadastrados nesta janela, permitindo que seja definido a qual organização ele pertence e se pode ter acesso ou não a aplicação. Por padrão, todo aparelho cadastrado tem seu acesso bloqueado, até que seja aprovado pelo usuário responsável.

Equipamento
Equipamento é a nomenclatura dada aos veículos utilizados como meio para realização das entregas da empresa.

Listas Não Aprovadas
As listas são agrupamentos de entregas que deverão ser realizadas pelos motoristas através do aplicativo. Podem existir em dois estados: aprovadas e não aprovadas. Através desta tela, poderão ser cadastradas e permanecerão nela até que sejam aprovadas.

Sua criação necessita de dados como o motorista responsável pela sua realização e o equipamento que deverá ser utilizado. Também será preenchido o endereço de entrega. A lista pode tanto ser criada no portal quanto enviada da própria base do cliente do BrERP.
Listas Aprovadas
A partir da aprovação de uma lista, ela passará a ser exibida nesta janela, assim como ficará disponível para download no dispositivo do motorista vinculado. Sua visualização é apresentada de outra forma, não podendo ser editada no estado atual.

Conforme a rota é executada, são disponibilizadas as informações na lista, como a rota executada pelo veículo e as ocorrências relatadas pelo motorista.